商超/门店客流统计系统:AI算法统计分析辅助运营
1. 传统商场门店行业现状
2. 讯鹏科技客流统计解决方案介绍
讯鹏科技客流摄像机视觉与视频巡店双核驱动,以AI图像感知技术实现客流轨迹、热区冷区及逛店偏好分析。数据从设备层到应用层闭环流转,构建数字孪生模型指导陈列优化与人力调配,结合远程巡店和AI巡检形成“数据在线-策略优化-降本增效”的数字化链路,最终达成运营成本降低的闭环。

• 云服务层:负责存储数据方便商家随时调用。

• 基于行人识别做合并去重处理,使得统计人数精度更高。

3. 讯鹏科技客流统计解决方案硬件及配置选项
• AI客流摄像机功能:属性识别、黑名单预警、流量统计、兴趣标签采集;

• 3D双目客流摄像机功能:3D立体识别技术、人工智能算法;
• 智能款客流摄像机:摄像机内置识别算法。

• AI视觉计算主机:内嵌智能行人算法、人脸识别算法等,是的统计的客户更精准。人脸算法可以识别客户性别/年龄等属性。

3.2 讯鹏科技客流统计解决方案配置选型
• 基础云平台方案:

• AI分析云平台方案:

• AI计算网关方案:

4. 讯鹏科技客流分析云平台
4.1 基础分析云平台
• 客流数据总览

• 全天时段客流量展示

• 每日客流趋势

• 统计过店客流:路过门店的都是什么类型的客群? 怎么做广告牌和活动吸引进店?

• 客流报表首页:客流变化和趋势,男女年龄占比,回头客占比

• 线下流量运营:到访频率,到访小时时间段,什么入口进来?

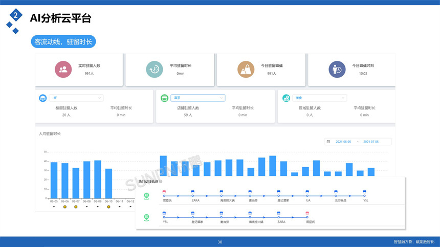
• 客流动线,驻留时长:驻留客数数据,分析潜在客户

• 热力图:各区域客流 热力排名

• 区域关联度分析:去黄金区的有多少人? 去珠宝区有多少人 怎么做客户引导?

• 线下流量运营:新客回头客到访数量趋势,新店关注新客趋势 老店关注回头客变化

• 标签设置:设定条件,满足条件自动贴标签

• 大数据标签系统:自动给用户打标签

• 流量趋势分析与预测:门店数智化「运营分析场景」

• 时间分布:门店数智化「运营分析场景」

• 智能客户洞察:门店数智化「运营分析场景」

• 全国门店流量排行:门店数智化「运营分析场景」

4. 讯鹏客流统计解决方案价值
4.1 提高效率和效益:现代门店管理经营方式采用信息化技术、智能化设备和自动化流程,可以有效提高门店的管理效率和运营效益。
4.2 提升顾客体验:现代门店管理经营方式注重顾客需求,通过提供个性化服务、增加购物便捷性、优化销售流程等方式来提升顾客的购物体验。
4.3 降低成本:现代门店管理经营方式通过合理利用资源、降低人力成本、提高物流效率等方式来降低门店的经营成本。
4.4 增强竞争力:现代门店管理经营方式可以通过提高门店的管理水平、优化产品结构、扩大营销渠道等方式来增强门店的竞争力。
4.5 实现数据化决策:现代门店管理经营方式可以通过收集和分析各种数据来为经营决策提供科学的支持,从而提高门店的管理水平和经营效果。


六、讯鹏客流统计解决方案案例


讯鹏简介
发展历程
讯鹏优势
荣誉资质
公司团队
渠道合作
智慧公厕
时钟系统
智慧客流
LED电子看板
方案
智慧公厕管理系统
标准同步时钟系统
客流统计分析系统
智慧公厕系统
同步时钟系统
客流统计系统
可定制电子看板
自助咨询
线上购买
工具软件
售后服务
人才理念
员工风采
招聘岗位
公司新闻
行业知识
行业资讯